| |||||
FORUM HardWare.fr

Linux et OS Alternatifs

Logiciels

[TOPIKUNIK] Proxmox, une solution de virtualisation kellébien !| Auteur | Sujet : [TOPIKUNIK] Proxmox, une solution de virtualisation kellébien ! |
|---|---|
morcok | Reprise du message précédent :
Message cité 1 fois Message édité par morcok le 16-07-2022 à 12:58:41 |
Publicité | Posté le 16-07-2022 à 12:53:59 ![]() ![]() |
LibreArbitre La /root est longue | Toi t'as pas lu les requirements Pour être honnête j'envisageais d'en mettre un sur un petit dédié chez Oneprovider, à base d'Atom C2350 mais je sens que je vais être dans la même difficulté que toi Message édité par LibreArbitre le 16-07-2022 à 18:14:32 --------------- Hebergement d'images |
LibreArbitre La /root est longue | Ça pourrait être intéressant du mutualiser un PBS non ? Vu que tout est chiffré c'est sans risque normalement... J'ai vu des offres de PBS en SaaS sinon mais à partir de 18 euros par mois et par To donc l'intérêt est limité mais si plusieurs personnes ont des besoins analogue on pourrait y réfléchir... --------------- Hebergement d'images |
hydrosaure | Upgrade aussi d'une de mes machines en PVE 7.2 et si vous galerez avec le passthrough du GPU principal, ce contournement fait refonctionner les choses correctements:
|
ilium Candeur et décadence |
Message cité 1 fois Message édité par ilium le 19-07-2022 à 07:51:52 |
LibreArbitre La /root est longue | Pas encore mais c'est une idée qui me travaille depuis pas mal de temps... Utiliser un thin client et accéder à son PC virtualisé... Autant avant ça pouvait être un frein pour jouer mais avec le cloud gaming ça devient tentant, surtout qu'on peut sécuriser tout ça en répliquant sa VM localement, sur un PC/serveur en cas de perte de connectivité Internet...
--------------- Hebergement d'images |
Publicité | Posté le 21-07-2022 à 19:36:54 ![]() ![]() |
LibreArbitre La /root est longue |
el_barbone too old for this shit ... | Ça existe encore ? Il me semble que ça a été abandonné. --------------- En théorie, la théorie et la pratique sont identiques, en pratique, non. |
dafunky |
el_barbone too old for this shit ... |
--------------- En théorie, la théorie et la pratique sont identiques, en pratique, non. |
dafunky | Je parlais de P2V. Google m'a répondu
--------------- xPLduino, la domotique DIY deluxe - - - - Sigma 85mm F1.4 |
ibuprophet |
|
dafunky | La prise de main à distance sur une VM est plus facile que sur une machine physique? --------------- xPLduino, la domotique DIY deluxe - - - - Sigma 85mm F1.4 |
morcok |
|
depart | Je n'avais jamais trop réfléchi, mais comment on fait pour installer et démarrer automatiquement la machine "dans" une VM ?
|
LibreArbitre La /root est longue | #Cloud-init #Terraform #Ansible Un bon début : Message édité par LibreArbitre le 26-07-2022 à 14:31:28 --------------- Hebergement d'images |
Iryngael Awesome, ain't it ? |
Question 2 :
--------------- /!\ Le point de rendez-vous des amateurs de vieux matos informatique c'est ici !/!\ |
morcok |
Message édité par morcok le 26-07-2022 à 16:06:04 |
the_fireball I have fucking failed |
--------------- Two thousand years of misery, of torture in my name, hypocrisy made paramount, paranoia the law, my name is called religion, sadistic, sacred whore. |
SnowBear | Salut !
|
SnowBear |
|
SNoof Ou pas... |
|
SnowBear | ha !
|
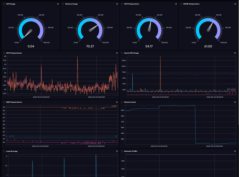
ibuprophet | Grafana, c'est un must have. C'est généralement associé à Prometheus |
SnowBear | Je t'avoue que pour moi tout ça est un nouveau monde !
|
SNoof Ou pas... | Pourquoi généralement associé à prometheus ? Grafana sait "lire" plein de datasources, autant se servir de celle qu'on à envie, si InfluxDB fait le taf autant rester dessus !
|
SnowBear | Oui v2.
|
SNoof Ou pas... | Depuis la version 2, influx embarque cet outil de dashboards. Avant c'était chronograf. Bref...
|
SnowBear | Ok,
|
SnowBear |
DannyElfman Kinrick o Scotland | #lxc #container #disque
--------------- Blood is rushing into your muscles and that's what we call The Pump. Your muscles get a really tight feeling, like your skin is going to explode any minute ... |
the_fireball I have fucking failed | Je ne pense pas. Il faut utiliser des uid/gid >= 100000
--------------- Two thousand years of misery, of torture in my name, hypocrisy made paramount, paranoia the law, my name is called religion, sadistic, sacred whore. |
dough29 | C'est pas limité à 65535 les UID ? |
the_fireball I have fucking failed | Pas sur un lxc non privilégié --------------- Two thousand years of misery, of torture in my name, hypocrisy made paramount, paranoia the law, my name is called religion, sadistic, sacred whore. |
Publicité | Posté le ![]() ![]() |

FORUM HardWare.fr

Linux et OS Alternatifs

Logiciels

[TOPIKUNIK] Proxmox, une solution de virtualisation kellébien !| Sujets relatifs | |
|---|---|
| Choix Hyperviseur pour Xeon [Box de test] | Routage vm Proxmox |
| Questionnement sur un hyperviseur | [Topikunik] Personnalisation des interfaces graphiques |
| Plus de sujets relatifs à : [TOPIKUNIK] Proxmox, une solution de virtualisation kellébien ! | |


