| |||||
| Auteur | Sujet : [Topic unique] AMD Zen 5 |
|---|---|
Turbo16 GT : X3n0n720 | Reprise du message précédent : Message édité par Turbo16 le 26-01-2025 à 17:43:50 --------------- rFactor | HP WebOS | J'écris des choses |
Publicité | Posté le 26-01-2025 à 17:42:51 ![]() ![]() |
davids | moi je commencerai par 6400 comme ça si c'est ok tu gagnes du temps |
Shippuden51 Plop ! | en tout cas j'ai mis 32 au pif, et j'ai lancé ça y a quelques heures Message cité 1 fois Message édité par Shippuden51 le 26-01-2025 à 18:31:16 |
Shippuden51 Plop ! | Ça sera sûrement pareil |
Elbarto |
Je ne sais pas de quels logiciels alternatifs tu fais référence, le problème des logiciels testeur de mémoire qui tournent dans un OS lourd (comme Windows) c'est que l'intégralité de la mémoire ne peut pas être testée, à cause de l'occupation de la mémoire par le système d'exploitation, des pilotes et des autres logiciels en arrière-plan, l'avantage de memtest/memtest86/memtest86+ c'est qu'il peut tester la quasi intégralité de la mémoire vive, car il n'est pas gêné par un OS lourd, il se lance depuis un périphérique bootable, ses seuls inconvénients c'est son interface console et le fait qu'il faille le lancer depuis une clé USB bootable, ce qui peut dérouter les utilisateurs non techniciens. Message cité 1 fois Message édité par Elbarto le 26-01-2025 à 20:10:02 |
zoropsis |
|
Publicité | Posté le 26-01-2025 à 20:52:45 ![]() ![]() |
Shippuden51 Plop ! | Comment vous faites pour tester avec karhu, je trouve même pas le logiciel à télécharger… |
zoropsis |
|
Shippuden51 Plop ! | J’avais pas vu mais j’ai aussi modifié ça Message cité 1 fois Message édité par Shippuden51 le 26-01-2025 à 22:07:25 |
zoropsis |
|
Shippuden51 Plop ! |
zoropsis |
|
davids |
Message cité 1 fois Message édité par davids le 27-01-2025 à 07:25:52 |
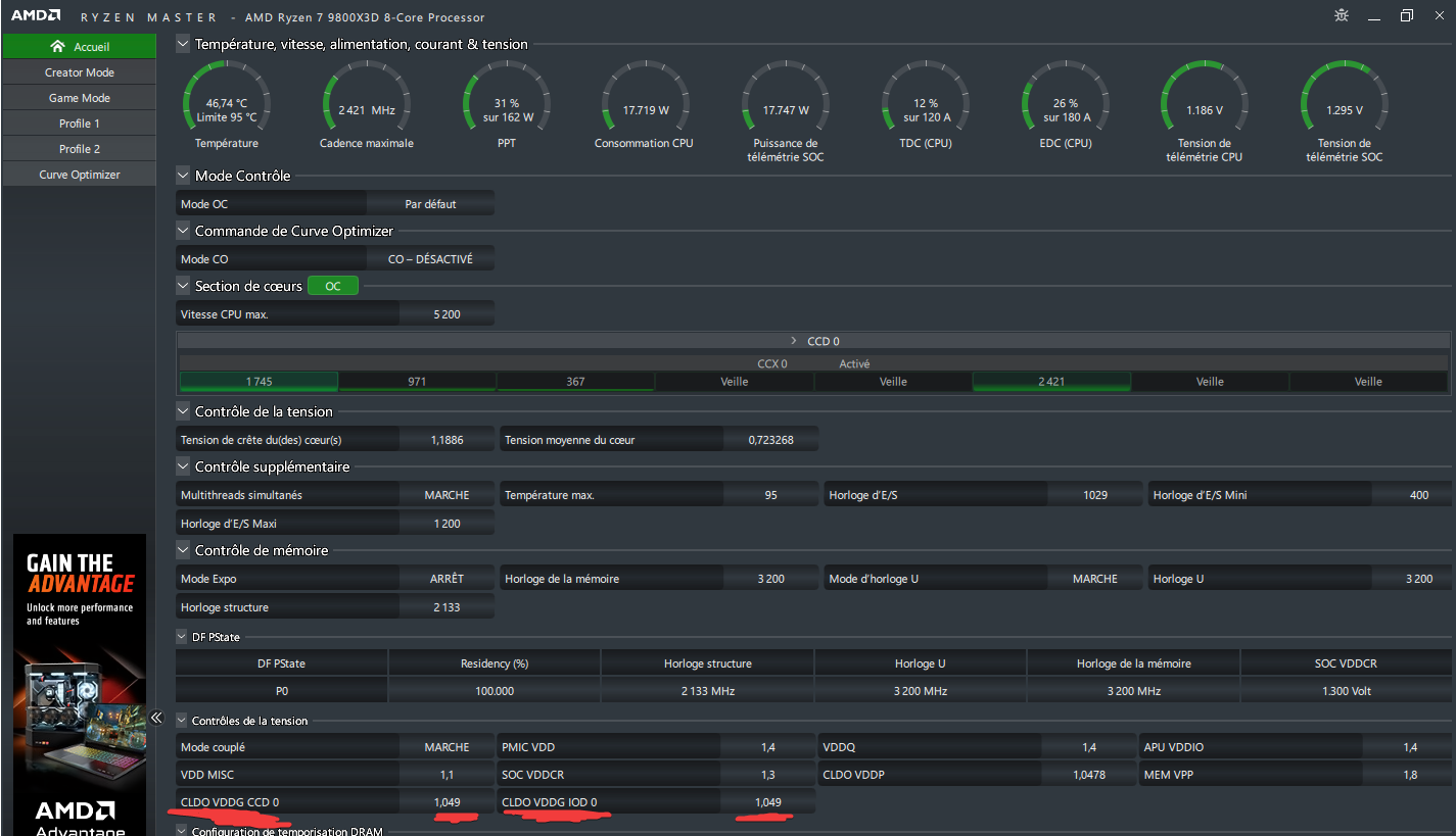
Neil007 Hardware Addict | Les VDDG sont nécessaires pour la stabilité du FCLK si tu comptes l'overclocker. Mais attention, comme pour chaque tension, il y a un sweet spot. --------------- Topic Vente : http://forum.hardware.fr/forum2.ph [...] w=0&nojs=0 |
davids |
|
Neil007 Hardware Addict | Ca vous dit quelque chose ces erreurs matériels ? Depuis que j'ai ma nouvelle plateforme, j'ai les erreurs 1a8 / 1b8 qui apparaissent, même à stock sans expo. Message cité 1 fois Message édité par Neil007 le 27-01-2025 à 08:08:49 --------------- Topic Vente : http://forum.hardware.fr/forum2.ph [...] w=0&nojs=0 |
Neil007 Hardware Addict |
--------------- Topic Vente : http://forum.hardware.fr/forum2.ph [...] w=0&nojs=0 |
davids |
Message édité par davids le 27-01-2025 à 08:44:56 |
Shippuden51 Plop ! |
davids | parfait ... va falloir trouver la limite de ton cpu maintenant
|
Shippuden51 Plop ! | Le truc c’est que mes paramètres dans le bios sont comme avant Message cité 1 fois Message édité par Shippuden51 le 27-01-2025 à 12:17:33 |
coil whine Renvoie-là au SAV | 9800x3d chez alternate dispo ….596 euros. https://www.alternate.fr/html/product/100093605 Sinon toujours chez grosbill à 599. Message édité par coil whine le 27-01-2025 à 12:27:40 |
davids |
|
coil whine Renvoie-là au SAV | Et 579 chez caseking mais avec les frais de ports …
|
Shippuden51 Plop ! |
|
davids | expo activé ça donne 6400 ... il semblerait que ça ne passe pas
|
havoc_28 |
|
davids |
|
Shippuden51 Plop ! | Non même quand c’est pas activé fortnite crashait et avec expo activé c’est stable à fond (quand je dis stable à fond c’est avec les tests y cruncher OCCT etc…) d’après ce que je lui ai mis dans la tronche depuis hier et surtout depuis ce matin.
Message cité 1 fois Message édité par Shippuden51 le 27-01-2025 à 13:53:14 |
Shippuden51 Plop ! | 2h d'AC origins et rien, pas de crash
|
Rayaki | Je suis obligé de débrancher la prise murale pour que le 1er boot à froid fonctionne...
Message cité 1 fois Message édité par Rayaki le 27-01-2025 à 15:01:04 --------------- Clan Torysss. |
Rayaki |
--------------- Clan Torysss. |
Publicité | Posté le ![]() ![]() |

| Sujets relatifs | |
|---|---|
| Config AMD 5950X + 6900XT | [TU] Cartes mères X870(E) / X670(E) / B650(E) / B850 / A620 |
| Problème de conflit entre NZXT Z73 Karken et GPU AMD | [Topic Unique] RDNA3 - AMD RX7x00 - 5nm |
| [Topic unique] AMD Zen 4 | Ma "Station Gamer" 100% "AMD" |
| Plus de sujets relatifs à : [Topic unique] AMD Zen 5 | |





