| |||||
FORUM HardWare.fr

Discussions

Société

Le mining de crypto-monnaies ● Topic pour débutant, lire le 1er post| Auteur | Sujet : Le mining de crypto-monnaies ● Topic pour débutant, lire le 1er post |
|---|---|
raph0ux Amateur de PC | Reprise du message précédent : Après effectivement, s'y mettre aujourd'hui c'est une idée à la con. Cependant ça n'est pas là dessus que je réagissais mais sur le principe de l'aberration du mono GPU du PC principal, ça n'est pas si évident que ça, sauf GPU pourri --------------- [VDS] ↑ Boîtier Dark Base 700 blanc ↑ DDR2 ↑ Clavier Corsair K65 ↑ /// LEGO UCS / Poussette Trio Peg Perego |
Publicité | Posté le 02-04-2022 à 19:26:17 ![]() ![]() |
quentincc It's all ogre now | Tout dépend si on a besoin de se chauffer et si on a mieux qu'une RTX 2060 Super/RX 5600 XT, le 40~45MH/s pour 100~115w c'est correct --------------- Mon topic d'achat/vente :) |
KraMeR Citoyen déchu |
Ill Nino Love |
--------------- Faut qu'on court comme des lions, des tigres et des ours! |
Ill Nino Love |
--------------- Faut qu'on court comme des lions, des tigres et des ours! |
KraMeR Citoyen déchu |
|
Ill Nino Love |
--------------- Faut qu'on court comme des lions, des tigres et des ours! |
Ill Nino Love | Ahhh oki comme Flux quoi. --------------- Faut qu'on court comme des lions, des tigres et des ours! |
lolo-1234 | tout dépend du nombre de masternode et de leur rentabilité
Message édité par lolo-1234 le 03-04-2022 à 14:57:14 |
Publicité | Posté le 03-04-2022 à 14:01:16 ![]() ![]() |
alexgb |
|
lolo-1234 |
Message cité 2 fois Message édité par lolo-1234 le 04-04-2022 à 00:27:24 |
aldayo Qui croit savoir ne sait rien. |
Message cité 1 fois Message édité par aldayo le 04-04-2022 à 06:58:48 |
KraMeR Citoyen déchu |
|
Ill Nino Love |
--------------- Faut qu'on court comme des lions, des tigres et des ours! |
KraMeR Citoyen déchu | Question conne, y'en a parmi vous qui minent de l'ETC ? Vous aussi vous devez attendre que la transaction soit confirmée 40000 fois (environ 7j) pour avoir les sous sur votre wallet ? --------------- [VDS] [ACH]Rien [EST]HP Microserver Gen10p |
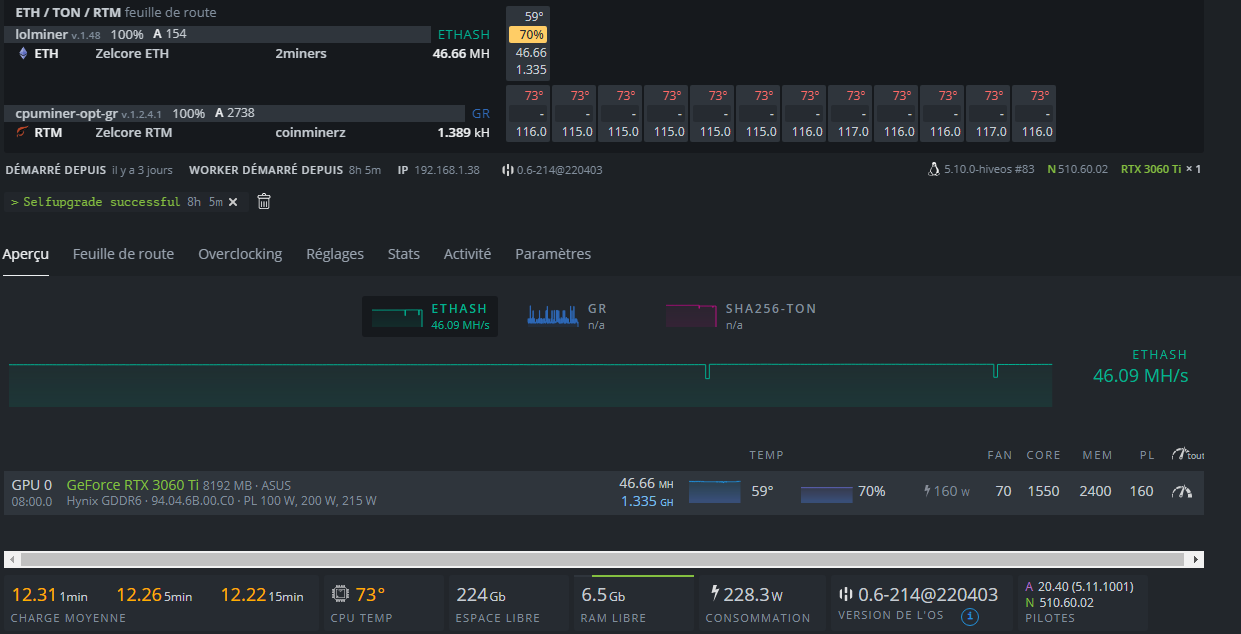
Shaad | Je teste lolminer v1.48 sous Hiveos après avoir forcé la maj des drivers NVidia en 510.60.02 pour voir.
Message cité 1 fois Message édité par Shaad le 04-04-2022 à 16:27:14 |
Adrizn |
Heu franchement non, les paiements ETH en BTC (2miners) sont bien plus longs, environ 3h là où l'ETC c'est max 1h chez moi. Message cité 1 fois Message édité par Adrizn le 04-04-2022 à 16:29:07 |
McNulty | Si c'est un exchange c'est possible, vu que la ghostchain Ethereum Classic c'est déjà pris plusieurs 51% attack ils ont pris leurs précautions depuis...
Message cité 1 fois Message édité par McNulty le 04-04-2022 à 16:38:09 |
Manjow |
|
Vaas2 |
--------------- [VDS]Vaashop / Jeux PC pas cher |
Shaad | 2400 en RAM avec de la Hynix, joli! Message cité 2 fois Message édité par Shaad le 04-04-2022 à 18:13:06 |
KraMeR Citoyen déchu |
|
Vaas2 |
--------------- [VDS]Vaashop / Jeux PC pas cher |
Vaas2 | Doublon désolé Message édité par Vaas2 le 04-04-2022 à 20:04:04 --------------- [VDS]Vaashop / Jeux PC pas cher |
Shaad |
|
Vaas2 |
--------------- [VDS]Vaashop / Jeux PC pas cher |
Vaas2 |
--------------- [VDS]Vaashop / Jeux PC pas cher |
Grumms Aimé de tous | J'ai voulu tester NiceHash. J'étais à 48 MH/s au lieu de 60 avec t-rex miner. J'ai pas dû faire les choses correctement. Et puis mon anti virus l'a pas aimé, et incapable de retrouver où NiceHash a été installé. Pas très pratique l'installeur. Edit : Je trouve d'ailleurs pas comment lui imposer qu'il mine avec un logiciel tiers. Message cité 1 fois Message édité par Grumms le 05-04-2022 à 10:16:13 --------------- Just because you're offended, doesn't mean you're right. | >> Vol HFR730 à destination de Khan << |
gjack | Nouveau confinement en chine, et c'est reparti pour une nouvelle pénurie...
|
Ill Nino Love |
Pour l'antivirus, désactive le, installe le et white liste le répertoire. --------------- Faut qu'on court comme des lions, des tigres et des ours! |
Grumms Aimé de tous |
Message cité 1 fois Message édité par Grumms le 05-04-2022 à 11:16:13 --------------- Just because you're offended, doesn't mean you're right. | >> Vol HFR730 à destination de Khan << |
Ill Nino Love |
--------------- Faut qu'on court comme des lions, des tigres et des ours! |
Nicodrift | NiceHash ont mené une guerre a T-Rex, ils les ont donc viré de leur Miners Plugins.
--------------- Corsair 300R WaterCooled |
Grumms Aimé de tous | J'ai vu les vidéos, mais il faut être en possession du plug in, or, ce plugin est introuvable. Toutes les vidéos que j'ai vu, les mecs les ont déjà dans leur dossier d'install. --------------- Just because you're offended, doesn't mean you're right. | >> Vol HFR730 à destination de Khan << |
Profil supprimé | Posté le 05-04-2022 à 15:48:34 ![]()
|
KraMeR Citoyen déchu | Surtout sur les AMD, pour les Nvidia, c'est quand même plus précis. --------------- [VDS] [ACH]Rien [EST]HP Microserver Gen10p |
Regla88 |
yashikito |
|
Publicité | Posté le ![]() ![]() |

FORUM HardWare.fr

Discussions

Société

Le mining de crypto-monnaies ● Topic pour débutant, lire le 1er post| Sujets relatifs | |
|---|---|
| Blockchain & Crypto • Actus & Entraide | [Numismatique] Venez discuter des monnaies ! |
| Traduction d'ancienne monnaies d'avant l'Euro | Quelqu'un si connait-il en monnaies ? |
| Plus de sujets relatifs à : Le mining de crypto-monnaies ● Topic pour débutant, lire le 1er post | |


